背景
DELL等の中古PCや、自作PCをproxmoxのクラスターに組み込んでいるのですが、どうにも妙に中古PCが壊れやすいように思えています。
良くないものを掴まされたのかわからないので記録しておきます。
ちなみにベースのハードウェアはヤフオクの「ハード王」という出品者で、かなりの取引実績がある業者です。
この出品者はHDDやSSDを抜いているので、SSDは自前の新品を入れて、メモリも私の方で増強しています(こちらも中古メモリがメイン)
記録
ホスト① 急死
→ HDMIでモニタに接続して確認するとCPUファンエラー
物理的にも止まっていたので新品CPUファンを購入して交換して対処
ホスト①急死
今度はケースファン
ホスト①急死

またか?またなのか?
この子は死んだ。もうだめだ。いいね?
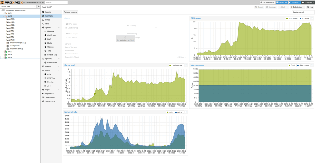
ホスト④ 通信不可
2025/10/18 ホスト4のマシンが全て見えなくなる。SSD異常?
ホストのCPU使用率が高い状態で推移
VMは?状態になっており、VM名が表示されない状態。

再起動:

→ ホストを再起動したら直った。不安すぎる
ホスト② 急死
2025/10/22 13:00頃

サーバー部屋にしているワンルームの大家さんから漏水という連絡を受けて入居を許可。その直後に通信不可
理由不明、ケーブル抜いた?
→ ケーブルが微妙に抜けていた。大家ああああ!
ホスト④ 通信不可
2026/03/08 再起動で修復したものVMは異常発生。
2025年10月の事象と同様と考えられる。
安定稼働しているホスト
ホスト2、ホスト5のみ安定
ホスト5は自作PCなのですが、これは安定稼働している。
コメント